常州市百得干燥工程有限公司
—— Changzhou Baide Drying Engineering Co., Ltd ——
- 聯系電話
- 0519-8918 6676

信息來源:本站 | 發布日期: 2018-11-02 10:37:53 | 瀏覽量:880856
國內對該類干燥機的研究始于20世紀80年代,并以形成部分系列產品。但其干燥效率低,結構設計不甚合理,難以滿足大型化要求,在技術水平方面與國外相比尚有一定差距,特殊類型的耙式真空干燥機仍需從國外引進。近年來隨著化工行業發展迅速且規模也越愈來愈大,從而對干燥系統的生產能力提出了更高的需求。針對新行業發展,百得干燥已研制并形成四種類型的耙式真空干燥機,分別是:耙式真空干燥機、耙式敲擊棒真空干燥機、槳葉耙式真空干燥機和雙螺帶耙式真空干燥機,其中槳葉耙式真空干燥機是普通耙式真空干燥機結合槳葉干燥機基礎上作適應性改良產生的機型,具有傳熱面積大,干燥速率快的特點。
真空耙式干燥機 四種類型耙式的結構圖
隨著產品產量和產能的提高,設備不斷向大型化系列發展,產量增加所需的換熱面積相應提高,規格越來越大,所需要的電機功率越大,占地面積越大,導致生產成本增加;產量增加所需加熱介質壓力溫度也相應提高,導致設備筒體、夾套壁厚加厚,生產成本增加,但傳熱效率降低。因此,新型真空圓盤式干燥機隨之誕生。
由于中心轉軸采用空心軸,將耙桿耙齒結構改為空心圓盤結構,并且空心軸和空心圓盤連通,可以通入加熱介質進行加熱,加大了加熱面積,同時,空心圓盤盤壁較薄,熱交換效率高,在相同容積、通入相同壓力、溫度的加熱介質情況下,顯著提高干燥處理量。
百得干燥開發設計的真空圓盤式干燥機,^早用于魚粉的低溫干燥,現已成功運用多個行業,不僅處理城市和工業污水廠產生的污泥烘干,還廣泛運用于魚類加工、肉制品加工、釀酒,以及不同類型的工業產品的干燥。
技術創新是百得干燥始終如一的宗旨,客戶的難題是百得干燥不斷進步的階梯,您有需要找百得,百得干燥一定給您一個滿意的技術答卷,百得干燥一直在這里,期待您的垂詢!!!
盤式干燥器由于具有物料機械連續輸送,傳熱效率高、干燥速率大、溫度分布可控、干燥冷卻兼用、產品質量好,適…
出于節能、改善工作環境和處理一些難于干燥物料的需要,常州百得研究和開發了新型盤式連續干燥機,改進加工制…
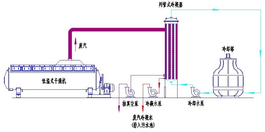
百得干燥開發設計的魚粉專用低溫烘干機,筒體內部的壓力保持在-0.06MPa,從而使魚粉在80℃左右進行干燥,實現…
常溫魚粉干燥機存在蒸發溫度較高、蒸發時間較長引起了魚粉營養成份的氧化及變性,降低了成品的各項營養成份及…
響應國家節能潮流和環境保護的需要,百得干燥開發設計的單軸圓盤真空連續干燥機,以解決現有真空耙式干燥機不…
在多種污泥熱干化設備中,圓盤干燥機與槳葉干燥機是^常用的干燥設備,屬于間接干化設備,具有設備結構緊湊、…